我司为印钞厂制作的投胶制料系统完工
文章出处:开尔芯 人气:发表时间:2023-12-11 10:50
- 四、操作细则
(2)、操纵触摸屏实现投料操作,触摸屏画面具体说明如下:
触摸屏共分6个画面,主画面(即开机显示的画面)命名为“监视界面”,主画面可以跳转到“手动操作界面”、“现场自动界面”、“参数设置界面”、“故障列表界面”,“参数设置界面”可以跳转到“投料参数界面”。下面对每个界面做详细阐述:
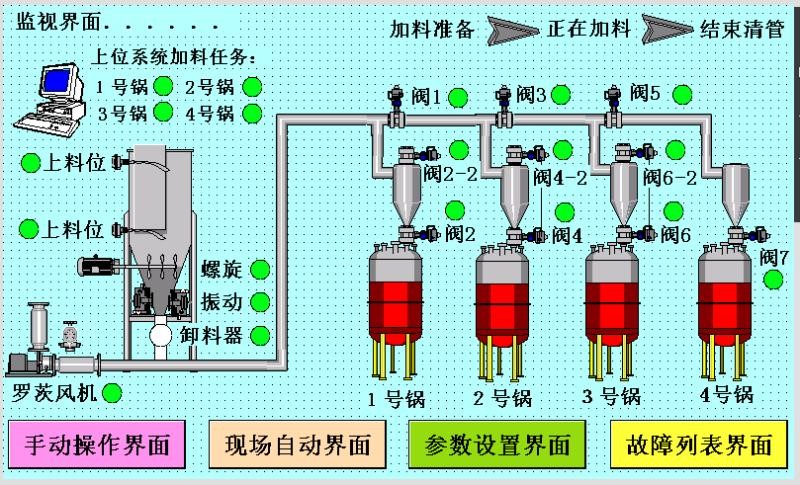
*****监视界面****

“监视界面”的作用是监视系统各部件运行状态。上位系统加料任务分别标注1~4号锅,当标注文字右侧的圆圈由底色变成绿色,说明系统接收到上位系统对应的该号锅的加料任务。右上角为系统当前状态显示,分为三个阶段,分别为“加料准备”、“正在加料”、“结束清管”,标示文字由黑色变为红色,则说明系统处于标示文字所说明的状态。其他标志为系统各关键部件的动作情况,料位计的圆圈由底色变为绿色标示料位计有信号。螺旋、振动、卸料器、罗茨风机等负载圆圈由底色变为绿色表示负载通电运行。阀门圆圈由底色变为绿色表示阀门完全打开。画面底部为跳转按钮,点击按钮可以跳转到文字标示的界面。
*****手动操作界面****

如画面温馨提示所叙述一样,手动模式下,系统各驱动均为无关联独立启动,设置此功能仅为维护人员操作方便,非专业人士,禁止在手动操作界面操作设备,如果不按此要求操作产生后果,我司不负任何责任。
绿色按钮为启动按钮,红色为停止按钮,所有负载均由自锁功能,圆圈为状态显示,白色为停止状态,绿色为启动状态。黄色按钮为模式切换按钮,显示自动模式即当前为自动模式,反之显示手动模式当前为手动模式。兰色为返回监视界面按钮,按此按钮可以跳转到监视界面。
*****现场自动界面****

现场自动就是在触摸屏上操作即可实现自动投料操作,无需上位系统派发任务。现场/远程切换按钮可以切换模式,当显示远程控制时系统处于远程控制模式,此时系统只接受上位系统指令,对现场自动界面操作的1~4号锅加料任务进行屏蔽;反之,如果点击切换按钮,显示现场控制,则远程信号被屏蔽,系统按现场指令动作。圆圈由白色变为绿色则表示加料完成。1~4号锅加料按钮可以实现现场加料任务的派送。
*****参数设置界面****

参数设置界面可以设置1~4号锅需要加料的重量,单位为Kg,同时可以实时显示当前任务中已经加料的重量。
*****投料系数界面****

投料系数画面注意事项如画面文字描述。
*****故障列表界面****

故障列表界面列举各种故障,有故障时,系统会自动停机。当有故障时声光报警器开启,此功能可以在此界面关闭。在故障排除以后,必须进行故障去除复位,然后系统才能重新正常运行。每次开机前,必须进行故障去除复位。
- 维护保养
2、每个月检查各负载电机是否异常发烫,阀门开启时间是不是特别长(超过10s);
3、每个季度检查减速机减速箱是否缺油,轴承座是否缺润滑脂,如果没有及时加注;
4、每年检查管道、阀体是否有较大的磨损,如果有问题停止使用设备更换零部件;
5、根据使用情况,每周或者每个月(建议每周),对投料系统进行一次计量检测,即用电子秤验证重量。
- 故障处理
(2)、罗茨风机自动停机;罗茨风机在输出风压过大时会自动停机,风压过大可能为阀门开启异常,在监视界面观察阀门开启反馈信号,如果问题严重直接到现场观察,处理后再启动风机;
(3)、称量误差超过5Kg:系统分度决定,物料称量误差最大不超过3.5kg,如果误差超过5Kg,需要检查关风机是否有漏风情况,如果有需要即时解决后方可使用。关风机漏风处理:更换密封胶皮,胶皮为PVC材质,厚度3~5mm。
- 安全操作细则
2、减速机、风机等设备禁止再运行时加注润滑油或润滑脂;
此文关键字:数字化科技,系统集成,软件开发,智能制造,
同类文章排行
- 四川输送机之减速机的设计程序
- 四川输送机之带式输送机的主要结构特点
- 四川输送机之带式输送带接头连接方法
- 四川输送机之输送配件质量需提升
- 四川开尔芯介绍带式输送机的驱动方式
- 四川输送机开尔芯制造的酒框已完工
- 四川开尔芯教你如何安装刮板输送机
- 四川输送机开尔芯之带式输送机六大优点
- 四川开尔芯介绍成都输送机之物流伸缩皮带输送
- 四川开尔芯介绍成都输送机之物流分拣输送线
最新资讯文章
- 四川输送机开尔芯制造的酒框已完工
- 四川开尔芯教你如何安装刮板输送机
- 四川输送机开尔芯之带式输送机六大优点
- 四川开尔芯介绍成都输送机之物流伸缩皮带输送
- 四川开尔芯介绍成都输送机之物流分拣输送线
- 四川开尔芯介绍四川输送机之清扫器的作用
- 四川输送机之输送机的输送带张力值要点
- 四川开尔芯介绍长距离带式输送机的设计问题
- 四川输送机厂家四川开尔芯制作的不锈钢提升机
- 四川输送机仓储物流之仓储在物流中的重要性
- 四川开尔芯制作的螺旋加料装置之螺旋输送机故
- 四川开尔芯制作的螺旋加料装置之提升机设备故
- 四川开尔芯制作的螺旋加料装置之工作原理
- 四川输送机厂家四川开尔芯制作的螺旋加料装置
- 四川输送机螺旋加料装置之螺旋输送机使用维护
- 四川开尔芯制作的螺旋加料装置之电动提升机使
- 四川开尔芯制作的螺旋加料装置之开停车方式
- 四川开尔芯制作的螺旋加料装置之主要性能指标
- 四川开尔芯制作的螺旋加料装置已完工
- 皮带的跑偏现象是其运转过程中最常见的故障之






